When it comes to building a successful online business or website, search traffic matters A LOT.
You need a proper SEO toolkit to bring more traffic from Google.
Why? With access to the right tool, you can find better keywords, analyze your competitors and conduct regular website audits to fix your site’s issues.
Enter the ultimate clash of the Titans: SE Ranking vs Ahrefs.
Which one is better? Which one offers more value for money in 2025? Let’s find out in this comparison where you’ll find;
- Keyword tool comparison of both tools
- Backlink analysis capabilities
- Website audits, pros, cons, pricing
- Who should go for either SE Ranking or Ahrefs, and much more
SE Ranking vs Ahrefs: The Ultimate Showdown With Pros & Cons

Keyword Research: Who Wins the Race?
Most people invest money in premium SEO tools to find highly profitable and less competitive keywords. So, which one offers better features regarding keyword research: Ahrefs or SE Ranking? Let’s find out.
Ahrefs offers a tool called “Keywords Explorer”, which has a database of over 7 billion keywords from 171 countries.
The best part about Ahrefs’ keyword explorer is that it gives you keyword data from 10 different search engines, including Google, YouTube, Amazon, Bing, Baidu, etc.
Here’s what the keyword explorer tool looks like (on Ahrefs);

As you can see, you’ll get all the metrics like keyword difficulty, search volume, etc.
When you scroll down, you’ll also find a list of all the related keywords.

Here’s what the keyword explorer tool looks like on SE Ranking;

See that? You’ll get a detailed overview of the keyword you’re targeting, where you’ll find metrics like keyword difficulty, search volume, CPC value, and more.
When you scroll down, you can also find all the related keywords as well.

As you can see, SE Ranking’s keyword tool gives you many keyword suggestions, including;
- Similar keywords
- Related keywords
- Question keywords
- Low search volume keywords (these are golden for those running new websites)
You can read our SE Ranking review to find all its features with pros and cons.
Winner: It’s a tie, as both tools offer excellent keyword data, including keyword difficulty, search trends, and related keywords.
Backlink Analysis: Who’s the Winner?
Want to discover what keywords your competitors are ranking in Google? Do you want to find out which websites link to your competitors’ sites? Want to learn whether your competitors are running any paid ads?
Then, you need an SEO tool that offers in-depth backlink analysis. Both these tools offer backlink research.
It’s called the Site Explorer tool from Ahrefs.
To get started, simply enter any of your competitor’s URLs in its Site Explorer tool, and you’ll instantly get a detailed overview of their links.
Have a look;

See that? You can easily identify the backlink source of any site, including other important metrics like;
- Domain rating (DR)
- URL rating (UR)
- Domain traffic
- Page traffic
- Linked domains
- External links and more
The best part? You can use its “Best By Link” feature to show which pages on a given website or URL have the most backlinks.
Here’s what it looks like;

All in all, Site Explorer is an excellent tool from Ahrefs which helps you see what keywords your competitors are ranking for and how much traffic they are getting from search engines.
Here’s what the SE Ranking’s backlink checker looks like;

As you can see, you’ll get essential data, including;
- Domain trust and page trust
- Referring domains pointing to a website
- Total number of backlinks (along with links to the homepage)
- Anchor texts with links and much more
The best part about SE Ranking’s backlink analysis tool is that it offers a backlink gap analyzer feature that helps you find ALL the links your competitors have but you do not.
To use it, simply enter your website’s URL with any of your competitors. You can add up to 5 competitors to find a list of all the backlink opportunities.

Analyzing this backlink gap lets you quickly discover RELEVANT backlink opportunities and improve your overall search engine rankings.
Winner: Ahrefs 🏆 Ahrefs has the biggest index of live backlinks (over 14 trillion), far more than SE Ranking.
Site Audits: Who Does it Better?
Site Audit tool crawls your entire website and shows you all the SEO issues that your website has. So, which tool is better when it comes to website audits? Let’s find out.
Here’s what the site audits look like in Ahrefs;

Also, the Ahrefs site audit tool checks your site against 160+ SEO issues and offers required recommendations on how to fix each one, including;
- Page loading speed issues
- Broken links
- Mobile-friendliness
- Content quality
- Keyword optimization and much more
Here’s what it looks like;

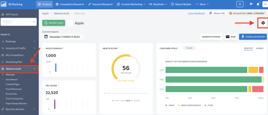
SE Ranking checks your website against 130+ metrics for in-depth analysis.
Here’s what it looks like;

As you can see, you’ll get a detailed review of your website health, including;
- Health score
- Pages crawled
- URLs found
- Core web vitals results and more
When you click on the “Issue Report” under the Website Audit section, you’ll see the affected pages on your website and suggestions to fix those issues.
Have a look;

Winner: Ahrefs 🏆 Ahrefs gives a much more detailed analysis of your website to find and fix any SEO or technical issues to improve your site’s rankings.
Rank Tracking Face-Off
Rank tracking lets you track your website’s daily rankings for your selected keywords.
Which tool offers the best rank tracking? Let’s find out.
SE Ranking’s rank tracker automatically checks all your target keywords for up to 100 locations per project. Also, you can track keyword rankings both on desktop and mobile.
Here’s what it looks like on SE Ranking;

As you can see, SE Ranking’s rank tracker will show you the following;
- All the keywords that are ranking in top 3, top 5 and top 10 search results
- You can also find low-hanging fruit keywords that are ranking in the second and third pages on Google
- Average position of your keywords
- Overall traffic and more
Here’s what the rank tracking tool on Ahrefs looks like;

As you can see, with the Ahrefs rank tracker, you can group keywords that are ranking from 1 to 100 (or more) positions in Google. You’ll also find keywords that are bringing traffic from voice search, average position, SERP features and more.
Winner: SE Ranking 🏆 Although both tools boast accurate rank tracking, SE Ranking offers slightly more frequent updates.
Pros & Cons
Ahrefs Pros:
- Ahrefs is one of the best tools for in-depth keyword research. It offers accurate keyword data in most cases.
- It has an excellent backlink database that helps you discover any domain’s backlink sources.
- Ahrefs offers free Webmaster Tools that help you improve your website’s SEO performance. However, you’re required to verify ownership of your website to it.
- It has one of the best competitor analysis tools called “Site Explorer”, which gives you an in-depth look at any website’s organic traffic and backlink profile.
- Ahrefs offers a comprehensive site audit tool that helps you identify your website’s technical and on-page SEO issues.
Ahrefs Cons:
- Their basic plan comes with limited features and limited searches per month.
- No free trials are provided with Ahrefs. Also, it doesn’t provide any money-back guarantee. If you don’t like their product, you’re basically losing money.
- Many customers are complaining about Ahrefs’ new credit system, where every click costs a credit.
SE Ranking Pros:
- The BIGGEST benefit is that SE Ranking is significantly cheaper than Ahrefs, as its pricing starts only at $44 per month (which is much cheaper than the $83/mo starter plan from Ahrefs). If you’re looking for a budget-friendly tool, you can’t go wrong with SE Ranking.
- SE Ranking is known for its user-friendly interface, which is extremely easy to use, even for beginners.
- It is one of the best tools for keyword rank tracking, as it automatically checks your current search rankings for target keywords for up to 100 locations per project.
- It offers an excellent tool called “On-page SEO checker,” which gives suggestions on improving your search rankings.
- It also offers content marketing tools that offer AI-powered optimization tips to boost your content rankings.
SE Ranking Cons:
- It doesn’t have as much HUGE data as Ahrefs, especially regarding keywords and backlinks.
- Its site audit tool is not as comprehensive as Ahrefs. If you’re looking for a comprehensive toolkit, Ahrefs is a better choice over SE Ranking.
Pricing Comparison
Both SE Ranking and Ahrefs offer excellent features, but their pricing plans differ. Here’s a breakdown of their pricing plans.
SE Ranking Pricing: SE Ranking offers 3 pricing packages listed below.
1. Essential: This is the basic plan from SE Ranking, which costs only $44/mo (if billed annually), and you can track up to 750 keywords daily. You’ll also get;
- 1 manager seat
- 10 projects
- Rank Tracker
- On-page SEO Checker
- Website Audit
- Competitive and keyword research
- Backlink Checker
- SEO Reporting
2. Pro: This plan costs $87.20/mo (if billed annually), and you can track up to 2000 keywords daily. You’ll get the following things;
- 3 manager seats
- Unlimited projects
- All in Essential features
- Extended data limits
- Looker Studio integration
- Page Changes Monitoring
- Keyword Database Expansion
- Historical data on keywords/domains (3 previous months)
3. Business: This plan costs $191.20/mo (if billed annually), and you can track up to 5000 keywords daily. You’ll also get the following features;
- 5 manager seats
- Unlimited projects
- All in Essential & Pro features
- Extended data limits
- API
- Priority Support
- Team Training
- Historical data on keywords/domains (all time)
Make sure to check out this amazing SE Ranking coupon code to instantly get a 20% discount on their pricing plans.
Ahrefs Pricing: Ahrefs offers 4 pricing options, which are listed below.
1. Lite: This is the starting plan from Ahrefs, which costs you $83/mo (if billed annually) where you get 500 monthly credits. This package gives you access to 1 user, adds up to 5 unverified projects, 6 months of historical data, tracks up to 750 keywords, 100,000 site audit crawl credits and more.
2. Standard: This plan costs you $166/mo (if billed annually), for which you get 600 monthly credits. This package gives you access to 1 user, adds up to 20 unverified projects, 2 years of historical data, tracks up to 2000 keywords, 500,000 site audit crawl credits and more.
3. Advanced: This plan costs you $333/mo (if billed annually), for which you get 750 monthly credits. This package gives you access to 1 user, adds up to 50 unverified projects, 5 years of historical data, tracks up to 5000 keywords, 1.5 million site audit crawl credits and more.
4. Enterprise: If you want API access with higher limits, go with this plan. This plan costs you $833/mo (if billed annually), for which you get customizable monthly credits. You can add up to 100 unverified projects, unlimited historical data, track up to 10,000 keywords, 5 million site audit crawl credits and more.
Winner: SE Ranking 🏆Starting at $44/month, SE Ranking’s plans are much cheaper than Ahrefs’ pricing plans.
Who Should Go For SE Ranking Or Ahrefs?

SE Ranking is a great value for you;
- If you’re on a tight budget and looking for an affordable SEO toolkit.
- If you’re looking for a simple and easy-to-use tool.
- If you’re searching for a tool that offers powerful local SEO features, including citation management and Google My Business optimization.
Ahrefs is an excellent investment for you;
- If you’re looking for the largest and most accurate keyword and backlink databases
- If you want a perfect keyword research tool that offers accurate data such as keyword difficulty, search volume, CPC, etc.
- If you want to track your keyword rankings across 10 major search engines.
Customer Reviews and Ratings
Let’s look at what customers say about their experience with SE Ranking and Ahrefs on popular review platforms.
SE Ranking On Trustpilot:

As you can see, SE Ranking got a 4-star rating from over 500 users on Trustpilot.
SE Ranking On G2:

As you can see, SE Ranking got a 4.8-star rating from over 1200 users on G2.
Ahrefs On Trustpilot:

As you can see, Ahrefs got a poor 2-star rating from over 200 users on Trustpilot.
Ahrefs On G2:

As you can see, Ahrefs got a 4.5-star rating from over 500 users on G2.
Verdict: Customers seem to love SE Ranking MORE than Ahrefs.
FAQs
Here are some SE Ranking and Ahrefs FAQs to help you decide which tool is best.
SE Ranking is significantly cheaper than Ahrefs, with plans starting at around $44/month, while Ahrefs starts at $99/month.
SE Ranking offers a 14-day free trial, while Ahrefs doesn’t offer any free trials and does not issue refunds either.
Ahrefs has a significantly larger backlink database with over 14 trillion links, offering access to 7+ years of historical data, including your competitors’ backlink profiles.
Ahrefs plans start at $99 per month and go up to $999 monthly, depending on features and data limits.
SE Ranking plans start at $44 per month and go up to $191 per month, depending on features and data limits.
Both Ahrefs and SE Ranking tools offer website audits, but Ahrefs’ website audits are more comprehensive and provide better suggestions.
Recommended Reading:
- Semrush vs Ahrefs: A Detailed Comparison With Pros & Cons for 2025
- Semrush and SimilarWeb [Which is Best for SEO Experts?]
- Unbiased Ahrefs Review: 5 Features that Set Ahrefs Apart from Competitors
- Top 14 Ahrefs Alternatives: Free & Paid Competitors
Final Thoughts
Choosing the right SEO tool can be a strategic move if you want to stay ahead of your competitors in Google.
If you’re looking for an affordable SEO toolkit, SE Ranking is a GREAT choice. However, if you want a comprehensive arsenal for your SEO strategy, Ahrefs is perfect.
Which tool do you prefer in 2025? Have any questions? Let us know in the comments.


![9 Best Ahrefs Alternatives: Free & Paid Competitors for 2025 [Pros, Cons & Comparison]](/wp-content/uploads/2021/04/ahrefs-alternatives.webp)
